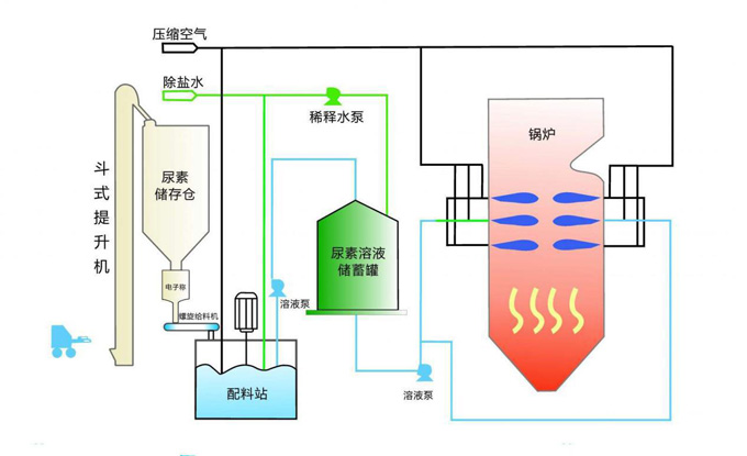
鍋爐煤燃燒、火力發電等產生過多的NOx會造成污染的環境,“十二五”期間節能減排將增加“脫硝”這一約束性硬指標應,對燃燒后的氣體做脫銷處理,而現在比較成熟常用的是選擇性非催化還原法(SNCR)。 現在比較成熟常用的脫硝方法是選擇性非催化還原法(SNCR)。 首先,尿素存儲倉里的尿素通過給料機到配料站配比,通過除鹽水流量計的信號給PLC控制除鹽水的進水量和速度,以控制的尿素溶液配比,通過尿素PH電極,PH控制器,監測尿素溶液PH值。 第二步:通過尿素液位計,測量尿素溶液儲蓄罐的液位狀況,并做液位控制,低于某個值的時候配料站開始配料,并將配料站中的溶液通過溶液泵抽進來,高于某個值后溶液泵停止。同時通過尿素PH電極,PH控制器,監測尿素溶液濃度 第三步:溶液泵將溶液儲蓄罐中的尿素溶液打出,通過尿素流量計測量尿素溶液的流速,并通過PLC的PID算法控制調節閥以控制流速。保證噴淋的溶液滿足煙氣的脫硫要求量但也不會造成不必要的浪費。 第四步:溶液與空氣(或蒸汽)進入混合器,達到氣液狀態,再通過噴槍噴霧進入爐膛,與煙氣中的NOx反應吸收。這個過程需要通過JY-P300壓力變送器,測量控制尿素管路壓力及壓縮空氣(蒸汽)壓力。 第五步:反應后的溶液通過爐膛的結構流出 以上過程一般都是通過PLC系統完成,并加上觸摸屏或者組態軟件監控整個過程。







